• ДАЮ 50 БАЛЛОВ,ПОМОГИТЕ!
    Вот задание по черчению:
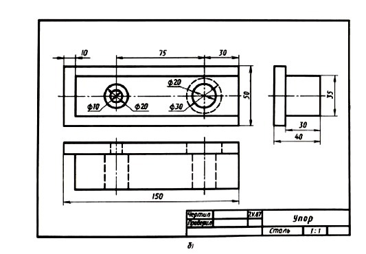
    Вопросы для чтения чертежей:
    1.Как называется деталь? Из какого материала ее изготовляют?
    2.Какой масштаб указан на чертеже?
    3.Какие изображения передают форму детали?
    4.Опишите форму детали,т.е. укажите название геометрических тел,образующих форму детали,и их размеры
    5.Чему равны габаритные размеры детали?

    question img

Ответы 1

  • 1. Упор. Сталь;2. 1:1;3. Вид сверху и вид слева.(Первый снизу и первый справа);4. Параллелепипед(150 х 10), брусок тоже параллелепипед (140 х 35);5. Высота 50, ширина 40, длинна 150.
    • Автор:

      bellaovsq
    • 6 лет назад
    • 0
  • Добавить свой ответ

Еще вопросы

Войти через Google

или

Забыли пароль?

У меня нет аккаунта, я хочу Зарегистрироваться

How much to ban the user?
1 hour 1 day 100 years