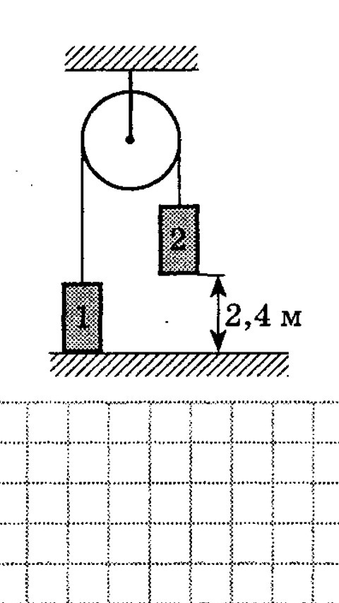
• С помощью установки изображенной на рисунке, определяли ускорение свободного падения. Какой был получен результат, если груз массой m2 коснулся пола через 2 с после начала движения, переместившись на расстояние 2.4 м? Известно что m1=700 г, m2=900 г. Трением пренебречь.

    question img

Ответы 1

  • S = V0 + (a * t^2)a = 2(S - V0*t)/t^2a = 2(2,4)/2^2 = 4,8/4 = 1,2 m/c^2g = a * ( m1 + m2 )/( m1 - m2)g = 1,2 (1600)/200 = 9,6 m/c^2Ответ: 9,6 m/c^2
  • Добавить свой ответ

Войти через Google

или

Забыли пароль?

У меня нет аккаунта, я хочу Зарегистрироваться

How much to ban the user?
1 hour 1 day 100 years